Featured image of post ICPC 西安邀请赛 2025 办赛总结&备忘录

ICPC 西安邀请赛 2025 办赛总结&备忘录

总结下此次ICPC西安邀请赛办赛中遇到的问题以及潜在改进方法

这次前期准备基本约等于全自己一个人干的,着实累麻了….
终于解决了几年前就说要做的自动登录,又把上回的EC坑全都填了,然后哈哈,出了一堆新的问题,人麻了

问题分析

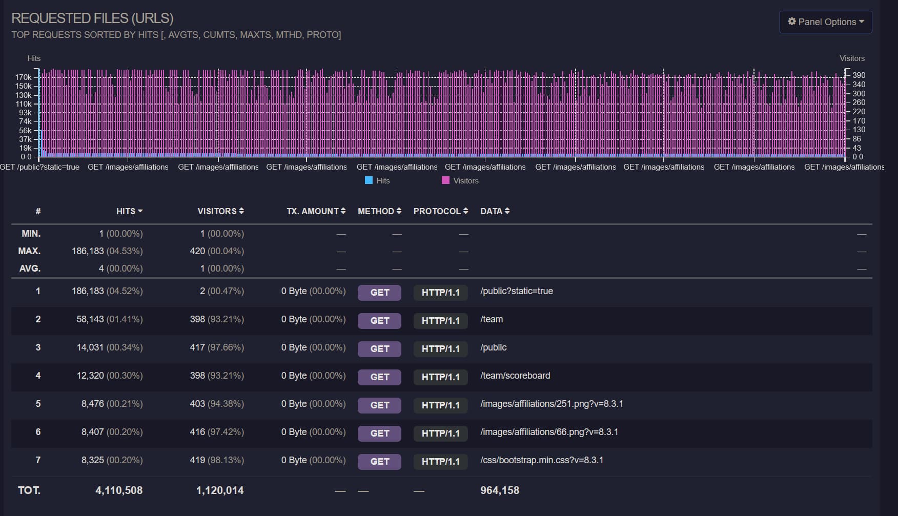
赛后使用goaccess对5/4的Nginx access日志进行分析,首先是请求的URL地址如下图所示。

requested-urls

可见真正选手需要访问的/team/public这些只占了很少的一部分,而静态文件的请求占了95%以上,尤其是外榜竟然达到了4.52% 这么高, 而这些所有的请求都穿过了Nginx直接打到了php-fpm上,同时又由于同学把服务器系统装到了服务器的唯一一块机械盘上面…..造成了大量PHP进程等待磁盘IO, 请求时间直接爆炸。

同时观察按时间排列的数据,如下图所示

time-distribution

Visitors中间变少的时候是热身赛和正式赛之间的开幕式,然而正式赛期间的请求数则很不规律,18点开始的部分是我在赛后尝试模拟压测, 也就是说正赛期间的大量请求是不正常的,而这些请求也都穿过了Nginx直接打到了PHP上,因此从14:32开始服务器直接卡死,直到14: 40关闭了外榜, 在14:42直接重启了php-fpm service后,于14:44服务器恢复正常,然而由于没有动Nginx,还是有大量请求流入,一直到最后都处于很卡的状态。

观察请求来源,如下图所示

request-source

第一行的是外榜的反代服务器,可见绝大部分的请求都是来源于这里。同时使用k6模拟请求压测后可以实际复现当时的情景,如下htop显示

htop

压测脚本如下

 1
 2
 3
 4
 5
 6
 7
 8
 9
10
11
12
13
14
15
16
17
18
19
20
21
22
23
24
25
26
27
28
29
30
31
32
33
34
35
36
37
38
39
import http from 'k6/http';
import {sleep, check} from 'k6';
import {Trend} from 'k6/metrics';


export const options = {
    vus: 4000,
    // iterations: 500,
    duration: '2m',

    thresholds: {
        http_req_duration: ['p(95)<500'],
    },
    insecureSkipTLSVerify: true
};

const timingBlocked = new Trend('http_blocked');
const timingConnecting = new Trend('http_connecting');
const timingSending = new Trend('http_sending');
const timingWaiting = new Trend('http_waiting');
const timingReceiving = new Trend('http_receiving');

export default function () {
    const res = http.get('http://10.12.13.20', {
        timeout: '60000000s'
    });

    check(res, {
        'status is 200': (r) => r.status === 200,
    });

    timingBlocked.add(res.timings.blocked);
    timingConnecting.add(res.timings.connecting);
    timingSending.add(res.timings.sending);
    timingWaiting.add(res.timings.waiting);
    timingReceiving.add(res.timings.receiving);

    sleep(1);
}

由此可确定问题所在,无论是出于什么原因,有大量的请求涌入外榜服务器,由于没能逐级缓存并降低流量,导致PHP服务被直接拖垮。

赛前准备备忘

DomJudge问题

  1. 注意DomJudge 8.3.1版本对于Submission的数据库限制有问题,需要参考https://github.com/DOMjudge/domjudge/tree/main/webapp/migrations 中的相关migration script进行修改。
  2. DomJudge的导入写的实在是无语,要是用JSON的话,所属学校需要分开导入,而使用TSV导入的话又会为同样名字的学校创建多个,同时还不会自动分配External ID,导致只要点进去查看就直接500,真😑了。(Update: 注意TSV导入的时候第八列应当手动设置而不能为null,对所有的学校排序并去重,然后给予其一个ID,不然的话externalid会变成null,导致DomJudge无法对affiliation去重不生效,且后续的校验过不去出现500)
  3. 导入team的时候,使用TSV无法导入location字段,同时account的JSON导入还有毛病,无法解析,因此只能导入后直接草库,也很麻,这地方之后肯定是要做修改的,可能得写个程序来导入吧,直接解析Excel表格。
  4. 为了避免Team001这种登录名和原本ID为1的管理员账户冲突,需要在Configuration中设置Data Source为External,而不能只是local。
  5. 有几个设置需要打开,Display中的Allow team submission downloadAuthentication中要添加xheader
  6. 需要修改php-fpm配置中的max_child,不然的话服务器处理不了太多的请求。
  7. 打印用的服务器端相关脚本如下所示,但是由于enscript无法处理utf-8字符,因此中文都会是乱码,需要进一步修改,同时有的队伍把编译后的ELF文件提交了…..打了好几百页出来,需要进一步限制前10页,下面的代码仅仅做个备份,之后肯定得改。
  8. 注意导入accounts.tsv的时候,他只考虑整数部分,因此手动写一个直接调用API来导入team和accounts并关联,同时还能处理affiliation的程序或许是个更好的选择。

选手机自动化

提前写了个集成了绝大部分选手机上操作的自动化程序,大部分的流程都可以直接参考README.md,可见这个GitHub仓库, 已经涵盖了自动设置反代,解锁/锁定用户,重置用户数据,绑定座位号,同步账号密码。

configure_client.sh在用于更新natsume_client的时候,parallel-ssh 一定一定要把timeout开到很大,不然的话容易直接在下载publickey的时候就超时,然后就寄了,手动一个个修回来吧

外榜缓存

由于外榜需要由学校信息处映射出去,因此还需要在非DomServer的服务器上配置个反代,去年EC Final的反代虽然能够工作但是会直接把带宽打满,现场也没来得及修, 下面放一个已经修复后的版本,注意这需要Caddy包含有cache-handler这个中间件。

注意所有的静态文件均是长时缓存,而榜单则设置3s的缓存时间,同时为了方式缓存击穿设置5s的stale时间。

 1
 2
 3
 4
 5
 6
 7
 8
 9
10
11
12
13
14
15
16
17
18
19
20
21
22
23
24
25
26
27
28
{
    auto_https off
    debug
    cache {
        ttl 0s
    }
}

:80 {
    @staticfile path_regexp allowed_files \.(js|css|png)$
    handle @staticfile {
        cache {
            ttl 604800s
        }
        reverse_proxy http://10.12.13.20 {
            header_down Cache-Control "public, max-age=604800, must-revalidate"
        }
    }

    handle /* {
        cache {
            ttl 3s
            stale 5s
        }
        rewrite * /public?static=true
        reverse_proxy http://10.12.13.20
    }
}

这样设置后可以在反代服务器上缓存数据,尤其是带Team Affiliation的话如果完全展示一次请求会产生大约100MB的请求数据,服务器宽带直接爆炸。

Nginx请求过滤

根据上面的分析,除了使用Caddy缓存并挡下大部分来自外网的请求,还需要防止内网内的大量请求,因此需要配置Nginx进行单IP限流,以及所有静态文件的缓存。

先是定义限制区域,修改/etc/nginx/nginx.conf,在http块中添加如下的部分,这会限制每个IP每秒最多5个请求。

1
2
limit_req_zone $binary_remote_addr zone=req_limit_per_ip:10m rate=5r/s;
limit_conn_zone $binary_remote_addr zone=conn_limit_per_ip:10m;

然后更改外层server配置,修改nginx-conf

 1
 2
 3
 4
 5
 6
 7
 8
 9
10
11
12
13
14
15
16
server {
        listen 80;
        listen [::]:80;

        # If you are reading from the event feed, make sure this is large enough.
        # If you have a slow event feed reader, nginx needs to keep the connection
        # open long enough between two write operations
        send_timeout 36000s;
        include /opt/domjudge/domserver/etc/nginx-conf-inner;
        
        # 添加下面的部分,优化文件处理
        open_file_cache          max=1000 inactive=20s;
        open_file_cache_valid    30s;
        open_file_cache_min_uses 2;
        open_file_cache_errors   on;
}

再之后更改内层location配置,对所有PHP相关的请求进行限流,修改nginx-conf-inner,修改后的如下所示

 1
 2
 3
 4
 5
 6
 7
 8
 9
10
11
12
13
14
15
16
17
18
19
20
21
22
23
24
25
26
27
28
29
30
31
32
33
34
35
36
37
38
39
40
41
42
43
44
45
46
47
48
49
50
51
52
53
54
55
56
57
58
59
60
61
62
63
64
server_name _default_;
client_max_body_size 0;
set $domjudgeRoot /opt/domjudge/domserver/webapp/public;
set $prefix '';
location / {
        root $domjudgeRoot;
        try_files $uri @domjudgeFront;
        # 配置所有的静态文件进行缓存,缓存时间为2h
        location ~* \.(css|js|jpg|jpeg|png|gif|ico|woff|woff2|ttf|eot|svg)$ {
            access_log off;
            expires 2h;
            add_header Cache-Control "public";
        }
        location /api/ {
                try_files $uri @domjudgeFrontApi;
                error_log /var/log/nginx/domjudge-api.log;
                access_log /var/log/nginx/domjudge-api.log;
        }
}

location @domjudgeFront {
        # 限制WebUI请求速率为每个IP最多10个连接,最多积压10个请求
        limit_req zone=req_limit_per_ip burst=10 nodelay;
        limit_conn conn_limit_per_ip 10;

        fastcgi_split_path_info ^(.+\.php)(/.*)$;
        fastcgi_pass domjudge;
        include fastcgi_params;
        fastcgi_param SERVER_NAME $host;
        fastcgi_param SCRIPT_FILENAME $domjudgeRoot/index.php;
        fastcgi_param SCRIPT_NAME $prefix/index.php;
        fastcgi_param REQUEST_URI $prefix$uri?$args;
        fastcgi_param DOCUMENT_ROOT $domjudgeRoot;
        fastcgi_param HTTPS $fastcgi_param_https_variable;
        internal;
}

location @domjudgeFrontApi {
        # 限制API请求速率为每个IP最多15个连接,最多积压15个请求
        limit_req zone=req_limit_per_ip burst=15 nodelay;
        limit_conn conn_limit_per_ip 15;

        fastcgi_split_path_info ^(.+\.php)(/.*)$;
        fastcgi_pass domjudge;
        include fastcgi_params;
        fastcgi_param SERVER_NAME $host;
        fastcgi_param SCRIPT_FILENAME $domjudgeRoot/index.php;
        fastcgi_param SCRIPT_NAME $prefix/index.php;
        fastcgi_param REQUEST_URI $prefix$uri?$args;
        fastcgi_param DOCUMENT_ROOT $domjudgeRoot;
        fastcgi_param HTTPS $fastcgi_param_https_variable;

        internal;
        error_log /var/log/nginx/domjudge-api.log;
        access_log /var/log/nginx/domjudge-api.log;
}

add_header X-Frame-Options "DENY";
add_header Referrer-Policy "same-origin";
add_header X-Content-Type-Options "nosniff";
add_header X-XSS-Protection "1; mode=block";

error_log /var/log/nginx/domjudge.log;
access_log /var/log/nginx/domjudge.log;

Parallel-SSH命令

SSH会进行public key fingerprint验证,所以需要额外添加参数。IP列表可以从Natsume中下载。

1
parallel-ssh -t 6000 -p 1000 -h ips_all.txt -l "root" -x "-i ./privatekey -o 'StrictHostKeyChecking no'"  'natsume_client session terminate'

打印代码备份

之后改得话应该得把enscript换掉,换一个直接一步出PDF的

  1
  2
  3
  4
  5
  6
  7
  8
  9
 10
 11
 12
 13
 14
 15
 16
 17
 18
 19
 20
 21
 22
 23
 24
 25
 26
 27
 28
 29
 30
 31
 32
 33
 34
 35
 36
 37
 38
 39
 40
 41
 42
 43
 44
 45
 46
 47
 48
 49
 50
 51
 52
 53
 54
 55
 56
 57
 58
 59
 60
 61
 62
 63
 64
 65
 66
 67
 68
 69
 70
 71
 72
 73
 74
 75
 76
 77
 78
 79
 80
 81
 82
 83
 84
 85
 86
 87
 88
 89
 90
 91
 92
 93
 94
 95
 96
 97
 98
 99
100
101
102
103
104
105
106
107
108
109
110
111
112
113
114
115
116
117
118
119
120
121
122
123
124
125
126
127
128
129
130
131
132
133
134
135
136
137
138
139
140
141
142
143
144
145
146
147
148
149
150
151
152
153
154
155
156
157
158
159
160
161
162
163
164
165
166
167
168
169
170
171
172
173
import sys
import subprocess
from pathlib import Path
import os
import random
import logging # Import the logging module
from datetime import datetime # Import datetime to get timestamps

# Modify run_command to accept and use a logger
def run_command(cmd_list, step_name, logger):
    """Runs a command, logs details, and returns success status and result."""
    cmd_str = ' '.join(cmd_list)
    logger.info(f"--- Running step: {step_name} ---")
    logger.info(f"Command: {cmd_str}")
    try:
        # Use encoding='utf-8' for text=True for broader compatibility
        result = subprocess.run(cmd_list, check=True, capture_output=True, text=True, encoding='utf-8', errors='replace')
        # Log STDOUT and STDERR if they exist
        stdout = result.stdout.strip()
        stderr = result.stderr.strip()
        if stdout:
            logger.info(f"STDOUT:\n{stdout}")
        if stderr:
            logger.warning(f"STDERR:\n{stderr}") # Log stderr as warning even on success
        logger.info(f"Success: Step '{step_name}' completed.")
        return True, result
    except FileNotFoundError:
        logger.error(f"Error during {step_name}: Command not found: {cmd_list[0]}. Is it installed and in PATH?")
        return False, None
    except subprocess.CalledProcessError as e:
        logger.error(f"Error during {step_name}: Command returned non-zero exit status {e.returncode}.")
        logger.error(f"Command: {cmd_str}") # Log the command string again for context
        # Log captured output from the exception object
        stdout_err = e.stdout.strip() if e.stdout else "N/A"
        stderr_err = e.stderr.strip() if e.stderr else "N/A"
        logger.error(f"STDOUT on error:\n{stdout_err}")
        logger.error(f"STDERR on error:\n{stderr_err}")
        return False, None
    except Exception as e:
        logger.error(f"An unexpected error occurred during {step_name}: {e}", exc_info=True) # exc_info=True adds traceback
        return False, None

def setup_logging(log_dir, user, base_filename):
    """Configures logging to file and console."""
    now = datetime.now()
    timestamp = now.strftime("%Y%m%d_%H%M%S")
    log_filename = f"{user}_{base_filename}_{timestamp}.log"
    log_filepath = Path(log_dir) / log_filename

    # Create logger
    logger = logging.getLogger('script_logger')
    logger.setLevel(logging.INFO) # Set the minimum level to log

    # Prevent propagation to root logger if handlers are added multiple times
    if logger.hasHandlers():
        logger.handlers.clear()

    # Create formatter
    formatter = logging.Formatter('%(asctime)s - %(levelname)s - %(message)s', datefmt='%Y-%m-%d %H:%M:%S')

    # Create File Handler
    try:
        file_handler = logging.FileHandler(log_filepath, encoding='utf-8')
        file_handler.setLevel(logging.INFO)
        file_handler.setFormatter(formatter)
        logger.addHandler(file_handler)
    except Exception as e:
        print(f"T^T")
        # Fallback or exit if logging is critical
        # For now, we'll continue with console logging if possible

    # Create Console Handler
    console_handler = logging.StreamHandler()
    console_handler.setLevel(logging.INFO) # You might want DEBUG for console, INFO for file
    console_handler.setFormatter(formatter)
    logger.addHandler(console_handler)

    logger.info(f"Logging initialized. Log file: {log_filepath}")
    return logger, log_filepath # Return the logger and the log file path

def main():
    if len(sys.argv) < 3: # Updated check for 3 arguments
        print("Usage: python your_script.py <user> <path_to_cpp_file>")
        sys.exit(1)

    user = sys.argv[1]
    input_cpp_path_str = sys.argv[2]
    input_cpp_path = Path(input_cpp_path_str)

    # --- Basic path setup ---
    if not input_cpp_path.is_file():
        # Logging isn't set up yet, so use print for this critical early error
        print(f"Error: Input file not found: {input_cpp_path}")
        sys.exit(1)

    directory = input_cpp_path.parent
    stem = input_cpp_path.stem
    ps_path = directory / f"{stem}.ps"
    pdf_path = directory / f"{stem}.pdf"

    # --- Setup Logging ---
    # Pass directory, user, and file stem to setup_logging
    logger, log_filepath = setup_logging(directory, user, stem)

    logger.info(f"--- Script Start ---")
    logger.info(f"User: {user}")
    logger.info(f"Input C++ file: {input_cpp_path}")
    logger.info(f"Output PS path (intermediate): {ps_path}")
    logger.info(f"Output PDF path: {pdf_path}")

    # --- Enscript Conversion ---
    enscript_cmd = [
        'enscript',
        '-b', user,         # Header text (user name)
        # '-a', '0-10',     # Page range (commented out, process all pages by default)
        '-f', 'Courier9',   # Font
        '-o', str(ps_path), # Output PostScript file path
        str(input_cpp_path) # Input C++ file path
    ]
    # Use the logger in run_command
    success, _ = run_command(enscript_cmd, "enscript conversion to PS", logger)
    if not success:
        logger.error("enscript command failed. Exiting.")
        sys.exit(1)

    # --- ps2pdf Conversion ---
    ps2pdf_cmd = [
        'ps2pdf',
        str(ps_path),
        str(pdf_path)
    ]
    success, _ = run_command(ps2pdf_cmd, "ps2pdf conversion to PDF", logger)
    if not success:
        logger.error("ps2pdf command failed. Exiting.")
        sys.exit(1)

    # --- Cleanup Intermediate File ---
    try:
        logger.info(f"Attempting to clean up intermediate file: {ps_path}")
        ps_path.unlink()
        logger.info("Success: Cleaned up .ps file.")
    except OSError as e:
        logger.warning(f"Could not remove intermediate file {ps_path}: {e}")

    # --- Prepare and Run Curl Upload ---
    # Using the random choice as in your original modification, but currently only one IP
    ip_addresses = ['10.12.13.27',"10.12.13.29","10.12.13.209","10.12.13.107"] # Add more IPs here if needed for real randomness
    chosen_ip = random.choice(ip_addresses)
    curl_url = f'http://{chosen_ip}:12306/'
    logger.info(f"Selected target URL for upload: {curl_url}")

    curl_cmd = [
        'curl',
        '-X', 'POST',
        '-H', 'Content-Type: application/octet-stream',
        '--data-binary', f'@{pdf_path}', # Use @ to read file content
         curl_url
    ]
    success, result = run_command(curl_cmd, "curl PDF upload", logger)
    if not success:
        logger.error("curl command failed. Exiting.")
        sys.exit(1)

    logger.info("--- Process Completed Successfully ---")
    # Log the final server response if available
    if result and result.stdout:
        final_response = result.stdout.strip()
        logger.info(f"Server response from {curl_url}:\n{final_response}")
    else:
         logger.info(f"No specific response body received from server at {curl_url}.")

if __name__ == "__main__":
    main()

paps安装

1
2
3
apt-get install meson cmake libfmt-dev pkg-config build-essential libpango1.0-dev libpaper-dev
meson build
cd build && ninja

paps plaintext to pdf,输出在stdout中

1
paps --header --header-left=[location] --format=pdf [file]

一些其他代码备份

Excel随机密码生成

  1. Excel alt+f11
  2. 插入->模块
  3.  1
     2
     3
     4
     5
     6
     7
     8
     9
    10
    11
    12
    13
    14
    
    Function RandomPassword(length As Integer) As String
     Dim chars As String
     Dim i As Integer
     Dim result As String
    
     chars = "ABCDEFGHIJKLMNOPQRSTUVWXYZabcdefghijklmnopqrstuvwxyz0123456789"
     result = ""
    
     For i = 1 To length
         result = result & Mid(chars, Int(Rnd() * Len(chars)) + 1, 1)
     Next i
    
     RandomPassword = result
    End Function
    
  4. =RandomPassword(12)

最后留张此次比赛的壁纸,我还是很喜欢的😝

wallpaper

Licensed under CC BY-NC-SA 4.0
使用 Hugo 构建
主题 StackJimmy 设计